【汇总】污废水处理的10种方法和87种工艺图

废水处理的10种方法

01

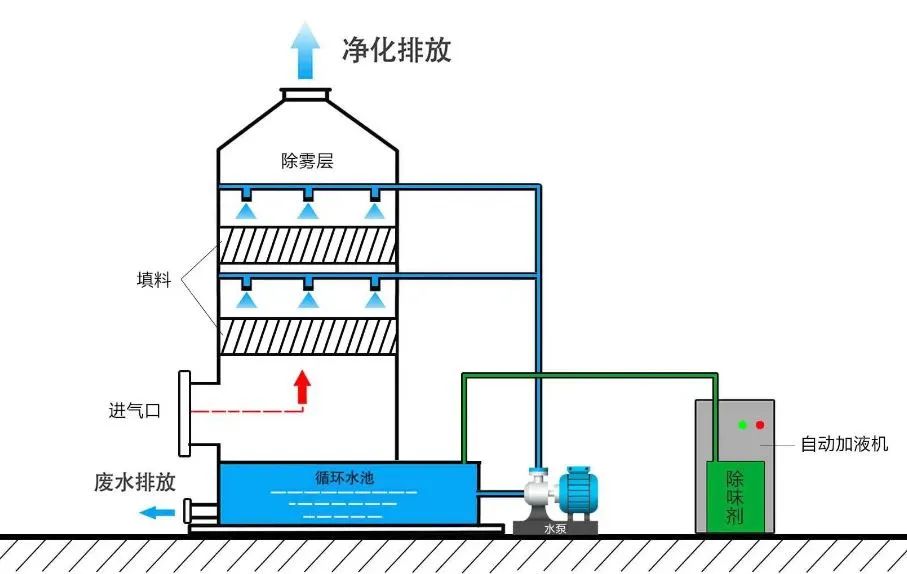
“加药喷淋塔”工艺

图片

适宜用于处理酸碱废气。

图片

02

生物滴滤法

图片

生物滴滤法即:将废气经过去尘增湿或降温等预处理工艺后,从滤床底部由下向上穿过由滤料组成的滤床,废气由气相转移至水—微生物混和相,通过固着于滤料上的微生物代谢作用而被分解掉。

03

UV紫外法

图片

UV紫外法是利用特制的高能高臭氧UV紫外线光束照射废气,改变废气的分子结构,使有机或无机高分子废气化合物分子链在高能紫外线光束照射下,降解转化成低分子化合物的方法。该工艺废气处理设备的优点是占地面积小,运行成本较低,设备投资较低。

04

吸附法

图片

 这种方法将废气中的有机成分与吸附剂进行物理结合或化学反应,达到去污的目的。适宜于中低浓度且回收利用价值高的有机废气VOCs的处理,可应用于净化涂料、油漆、塑料、橡胶等化工生产排放出的含溶剂或有机物的废气。

目前常用的吸附剂为活性炭,吸附率高,运行能耗低,费用成本低,安全可靠,适用于一些危险场所,吸附剂可以回收,节能环保。

05

吸收法

图片

 吸收法是指废气和洗涤液接触将VOCs从废气中移走,之后再用化学药剂将VOCs中和、氧化或由其他化学反应破坏。该方法适合处理高水溶性有机废气VOCs。

用吸收法净化气态污染物,不仅能减少或消除气态污染物向大气排放,而且还能将污染物转化为有用的产品。 

06

冷凝法

图片

冷凝法是将废气降温至将废弃降温至VOCs成分之露点以下,使之凝结为液态后加以回收之方法。该方法适合处理浓度高且成分相对单一的有机废气VOCs。冷凝法在理论上可达到很高的净化程度,但是当其浓度低于较低时,需采取深度冷冻,这将使运行成本大大提高。通常在VOCs的处理中,冷凝可作为焚化、洗涤、吸附等的前置处理步骤。

图片

07

膜分离法

图片

膜分离法是一种新型处理技术,根据有机物的渗透性的不同,选择特定的膜即可对有机物进行分离。该方法适合处理高浓度有机废气VOCs。

图片

08

催化燃烧法

图片

催化燃烧作用原理是:在催化剂的作用下,有机废气中的碳氢化合物在温度较低的条件下迅速氧化成水和二氧化碳。以此达到治理废气的目的。催化燃烧法适用范围广,是目前国内较为先进的一种VOCs治理技术,可以处理大部分有机废气。

09

多相催化氧化技术

图片

多相催化氧化技术通过高能紫外线激发催化剂产生的超强氧化活性自由基,将污染物质彻底分解氧化生成无害物质,如水和二氧化碳等。

图片

该技术集合UV光量子光解、紫外光催化氧化以及高级氧化剂于一体,提高了处理有机物的效率,治理效率更高。

这种技术是多种技术的有机结合体,应用范围广,设备占地面积较小,安全性能较高,可在常温常压下进行反应,运行成本低廉。 

10

等离子体技术

图片

电晕放电的低温等离子体放电过程中,等离子体内部产生富含极高化学活性的粒子,如电子、离子、自由基和激发态分子等。废气中的污染物质与这些具有较高能量的活性基团发生反应,最终转化为CO2和H2O等物质,从而达到净化废气的目的。

适用范围:适用范围广,净化效率高,尤其适用于其它方法难以处理的多组分恶臭气体,如化工,医药,脱白除湿等行业。

优点:1.电子能量高,几乎可以和所有恶臭气体发生反应。2.进气要求广谱,工艺链短。3.操作方便,即开即用。运行成本低。


87种废气处理工艺流程图01煤气处理工艺流程图图片

图片

02酸性废气处理图片

图片

03活性焦烟气脱硫技术工艺流程图片

图片

04电厂脱硫工艺图片

图片

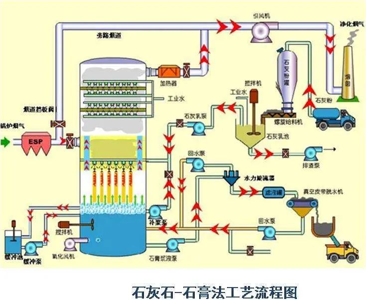
05石灰石-石膏法处理含硫废气图片

图片

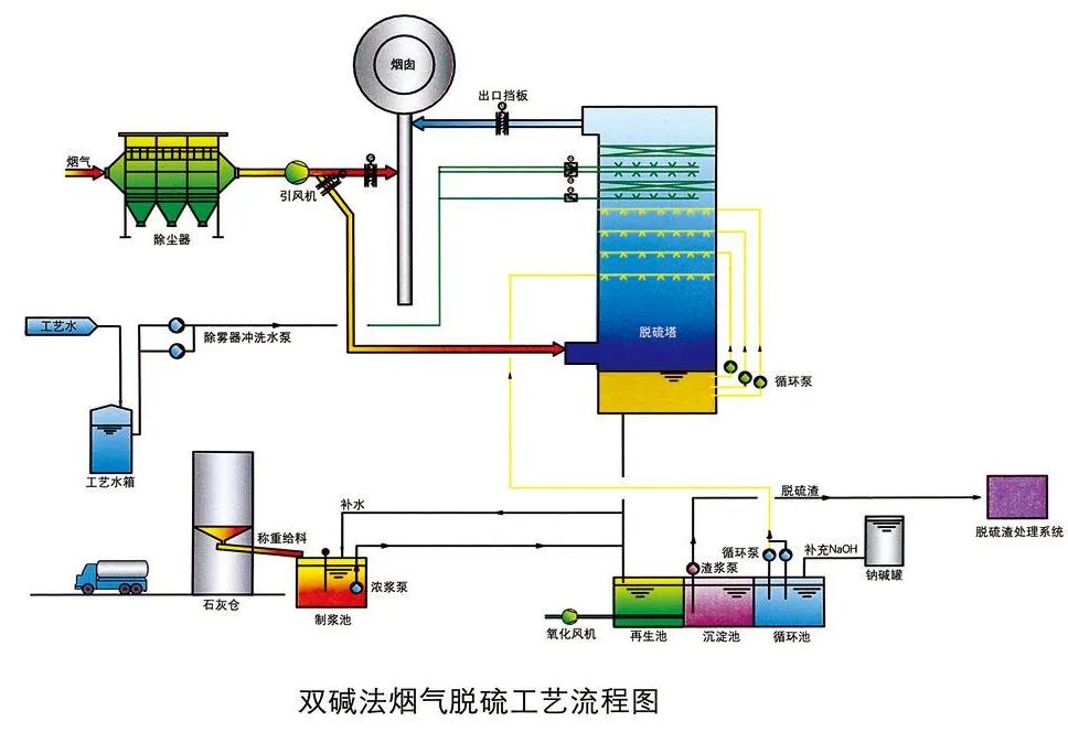
06双碱法脱硫工艺图片

图片

08间接石灰石-石膏法图片

图片

09柠檬吸收法脱硫图片

图片

10新型垃圾焚烧双尾气处理系统图片

图片

11双碱法烟气脱硫工艺流程图图片

图片

12湿式氧化镁脱硫系统-烟气脱硫技术图片

图片

13烟气循环流化床法图片

图片

14生物法处理有机废气图片

图片

15回收与生铁公司烧结机旋转喷雾干燥图片

图片

16旋转RTO法处理高浓度有机废气图片

图片

17废气焚烧处理工艺图片

图片

18危险废气无害化处理工艺图片

图片

19生物滤床处理污水挥发废气图片

图片

20垃圾焚烧发电工艺流程图图片

图片

21发电锅炉工艺图片

图片

22医疗废弃物焚烧图片

图片

23城市废弃物热解气化装置图片

图片

24废弃物焚化余热回收锅炉图片

图片

25多晶硅尾气干法分离回收工艺流程图图片

图片

26锅炉废气治理工艺流程图图片

图片

27油气回收工艺流程示意图图片

图片

28柴油发电机尾气处理工程技术图片

图片

29多效生物床废气治理工艺图片

图片

30WQ YCR有机废气催化燃烧工艺图片

图片

31JMR-1740 催化燃烧装置CO的去除图片

图片

32定型机废气二级静电处理流程图片

图片

33硫化氢废气除去工艺图片

图片

34锅炉废气处理双碱法工艺图片

图片

35等离子喷淋塔废气处理工艺图片

图片

36脱硫脱销工艺图片

图片

37喷漆废气处理工艺图片

图片

38半干法脱硫工艺图片

图片

39SCR烟气脱硝工艺图片

图片

40臭氧脱硝工艺图片

图片

41SCNR喷氨脱硝工艺图片

图片

42吸附法处理酸性气体工艺图片

图片

43QBF处理VOC废气图片

图片

44膜分离技术处理VOC废气图片

图片

45含苯废气处理工艺流程图片

图片

46活性炭吸附法处理废气图片

图片

47某制药厂除臭工艺流程图图片

图片

48热氧化法焚烧废气图片

图片

49活性炭处理油气工艺图片

图片

50生物滤池处理恶臭气体图片

图片

51半干半湿法脱硫工艺图片

图片

52三相多介质催化氧化废气处理技术工艺流程图图片

图片

53光强氧破坏法处理废气图片

图片

54氯乙烯废气处理工艺图片

图片

55含氟废气处理工艺图片

图片

56涂布行业废气处理图片

图片

57生物法处理有机废气图片

图片

58分子筛转轮吸脱附工艺图片

图片

59氧化镁法脱硫工艺流程图图片

图片

60烘干废气处理流程图片

图片

61不含尘的有机废气处理图片

图片

62石灰浆中和+活性炭喷入 袋式除尘器的组合工艺图片

图片

63床式RTO处理高浓度有机废气图片

图片

64催化氧化炉处理中高浓度有机废气图片

图片

65多效生物床有机废气治理技术图片

图片

66沸石转轮吸附浓缩+RTO蓄热焚烧流程图图片

图片

67分子筛-RTO法 处理涂装废气图片

图片

68钙-钠双碱法脱硫工艺流程图图片

图片

69沸石转轮 蓄热式燃烧技术工艺流程图片

图片

70生物填料塔处理水溶性废气图片

图片

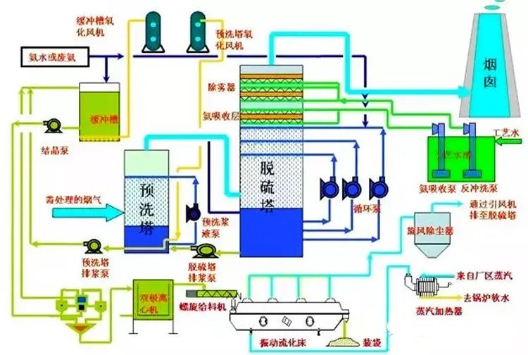
71湿式氨法烟气脱硫工艺图片

图片

72吸附回收法 处理化纤废气图片

图片

73污泥干燥处理系统图片

图片

74石灰石-石膏法工艺流程图图片

图片

75工业废气处理除臭方法之植物喷洒液除臭法图片

图片

76塑胶废气治理工程工艺流程图图片

图片

77涂装烘干废气处理工艺图片

图片

78臭气净化工艺流程框图图片

图片

79臭气净化工艺流程框图图片

图片

80燃煤锅/电厂炉双碱法脱硫工艺图片

图片

81燃煤锅/电厂炉双碱法脱硫工艺图片

图片

82燃煤锅/电厂炉双碱法脱硫工艺图片

图片

83沉降、冷却工艺处理生产废气图片

图片

84吸附浓缩-冷凝回收法处理中低浓度废气流程图图片

图片

85湿法脱硫工艺流程图图片

图片

86水浴清洗加活性炭吸附工艺流程图图片

图片

87吸附浓缩催化燃烧废气处理工艺图片

图片


图片